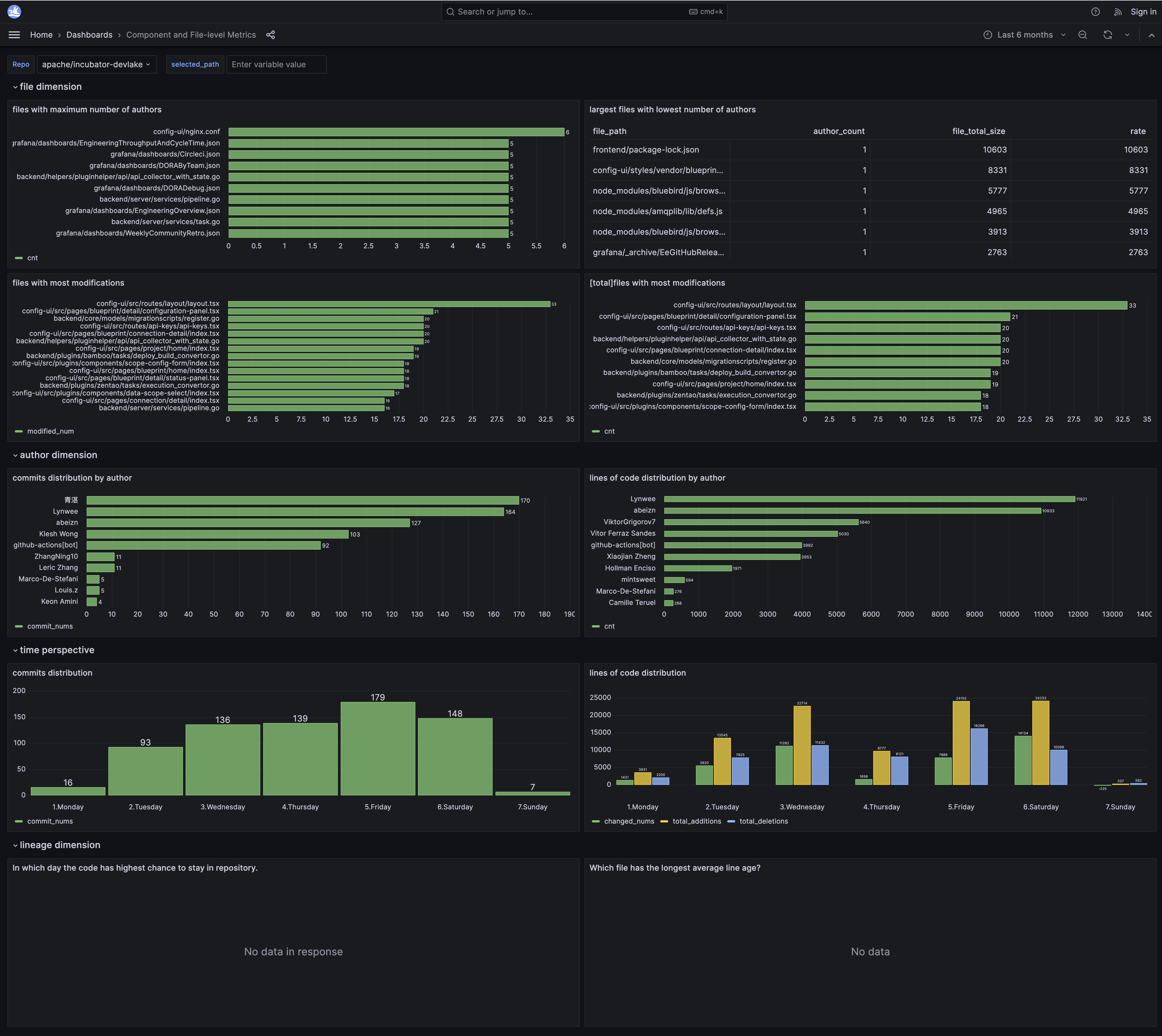
For Engineering LeadsComponent and File-level Git MetricsComponent and File-level Git Metrics Dashboard For best viewing experience, please view the dashboard on a desktopView live metrics on 🔗 Grafana