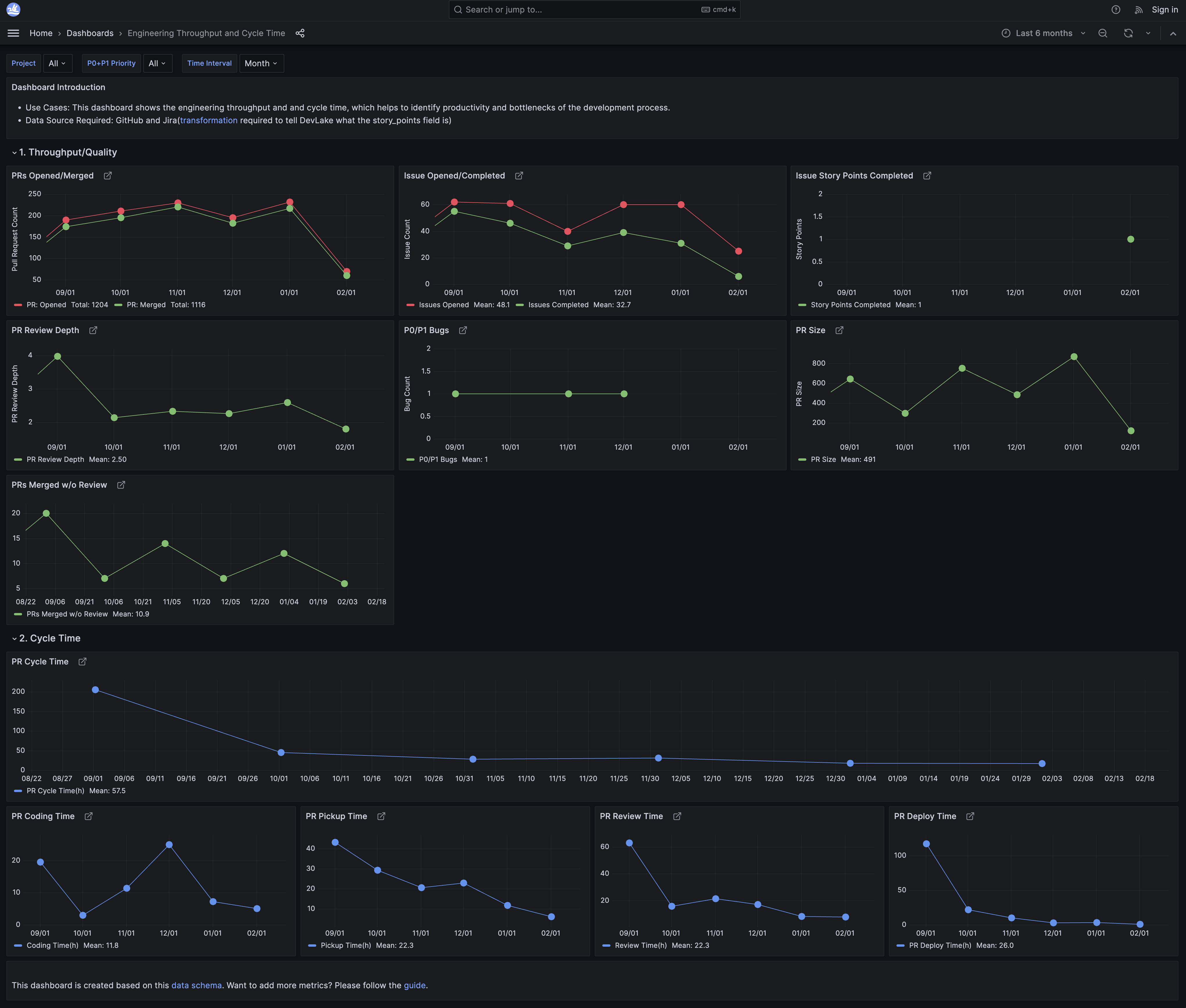
Engineering Throughput and Cycle Time
For best viewing experience, please view the dashboard on a desktop
View live metrics on 🔗 Grafana

For best viewing experience, please view the dashboard on a desktopView live metrics on 🔗 Grafana
